v项目概况
望都县医院是一所二级甲等综合医院,位于河北省保定市望都县中华街62号,望都县医院内科楼地上11层、地下1层,总建筑面积达22577.23平方米、设置床位322张的现代化医疗建筑拔地而起。
医院严格遵循国家医用建筑设计规范,配有中央空调、新风系统、物流传输系统、智能呼叫系统等,既聚焦医疗安全与诊疗效率,打造了空间宽敞、采光充足、通风优良的诊疗环境;更立足患者需求,在各病区公共区域设置配餐间、晾衣间等,以细节设计传递人文关怀,切实解决患者住院生活难题。
内科住院楼正式投入使用,这是望都县深化医疗卫生体制改革、补齐民生健康短板的重要里程碑,标志着全县医疗卫生服务能力迈上新台阶。
v德易安能耗监测系统解决方案
望都县医院正式部署并上线了一套先进的建筑能耗监测系统。此举标志着医院在推进节能减排、精细化管理与智慧化建设的道路上迈出了关键一步,旨在通过数字化、智能化技术赋能,实现能源消耗的实时监控、精准分析与高效管理,为建设资源节约型、环境友好型的现代化绿色医院奠定坚实基础。
Ø直面挑战,以科技驱动能效提升
作为区域医疗中心,望都县医院建筑规模大、功能区域复杂、用能设备繁多,全年能源消耗总量可观,且存在用能高峰集中、管理精细化程度有待提升等挑战。传统的能源管理模式已难以满足当前节能减排政策要求与医院可持续发展的内在需求。为解决这一问题,医院决策层经过深入调研与周密规划,决定引入并实施覆盖全院的建筑能耗监测系统解决方案。
Ø系统核心:全方位、多层级能源数据洞察
此次上线的能耗监测系统,犹如为医院建筑群安装了“智慧能源大脑”。该系统基于物联网、大数据和云计算技术构建,具备以下核心功能:
据悉,该能耗监测系统具备以下几大核心功能:
1. 首页预览
虚拟数据中心组态画面或加载数据中心地图GIS信息显示,实时显示总能耗,各分类能耗、碳排放量,标准煤数据以及同比环比数据,数据中心所在地天气情况以及其他重要数据信息。
2. 设备监控
设备监控包含电表监控、水表监控等。
3. 能耗分析
建筑和能耗类型对各建筑物电能或各分项用电(其中包括水、柴油、汽油、碳排放)进行数据分析作出柱形图、饼状图、曲线图、条形图。查询日期可精确到日、周、月、年或自定义。
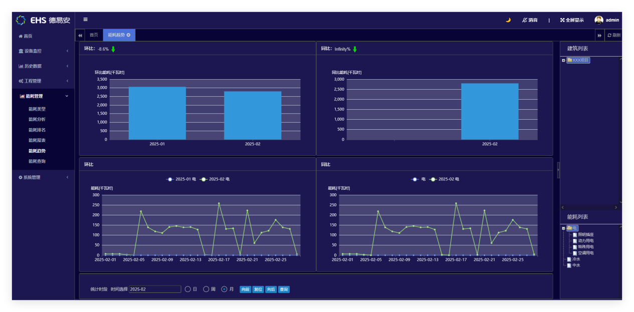
4. 能耗趋势分析
通过选择建筑和能耗类型对各建筑物电能或各分项用电(其中包括水、柴油、汽油、碳排放)进行数据汇总,作出上期总值、本期总值、变化率和变化曲线,以及能耗同比分析或环比分析。查询日期可精确到日、周、月、年或自定义。实时了解和掌握建筑任意时间或时间段的耗能情况。
5. 能耗指标分析
通过选择建筑和能耗类型对各建筑物电能或各分项用电(其中包括水、柴油、汽油、碳排放)进行数据分析,作出实际值和指标值的分析曲线。查询日期可精确到日、周、月、年或自定义。实时了解和掌握建筑任意时间或时间段的耗能情况,并做出指标分析。
6. 设备能耗分析
通过选择建筑和能耗类型及用能设备对各分项能耗进行数据分析,作出曲线图、条形图进行对比分析。在右侧栏中选择建筑和能耗类型,时间栏中选择时间(日、周、月)查询建筑能耗的排名。
7. 统计报表
选择建筑和能耗类型,时间栏中选择时间(日、周、月)查询建筑的能耗报表。
8. 能耗类型管理
设定能耗类型(水量、电量、柴油、汽油、碳排放、照明等)。

Ø预期效益:经济效益、社会效益与环境效益多赢
该系统的成功应用,将为望都县医院带来显著的综合效益:
经济效益: 通过精准定位能耗漏洞、优化设备运行策略、提升管理效率,预计可实现年度能源费用的大幅降低,投资回报周期显著。
管理效益:推动医院后勤管理从“粗放式”向“精细化、智能化”转型,提升运维响应速度与管理决策的科学性,降低管理成本。
社会与环境效益:大幅减少医院的碳排放与资源消耗,积极响应国家“双碳”目标,彰显医院作为公共机构的社会责任与担当,塑造绿色、科技的现代化医院形象。
此次智能化能耗监测系统的成功落地,不仅为望都县医院的智慧医院建设添上了浓墨重彩的一笔,也为同级医疗机构提供了可借鉴的绿色建设与运营范本,具有重要的行业示范意义。